Sous ANALYSES – ENTRAÎNEMENT, tu disposes d’une multitude de paramètres d’évaluation pour les entraînements que tu as effectués.
Tu peux passer de l’onglet «Athlètes» à l’onglet «Groupes» pour avoir un aperçu de chaque athlète ou de tes différents groupes.

Clique sur un athlète (ou un groupe) pour accéder à la vue détaillée. En haut, tu as maintenant les onglets «Aperçu», «Performance», «Présence» et «Zones de pouls». Si tu as sélectionné un groupe, tu as l’onglet «Athlètes» au lieu de l’onglet «Zones de pouls».
Choisis en haut la période pour laquelle tu souhaites que les données soient affichées.
Aperçu
Ici, tu peux voir entre autres quels thèmes ont été le plus souvent entraînés et (si tu as choisi un athlète) à quelle fréquence celui-ci s’est entraîné individuellement et en groupe.

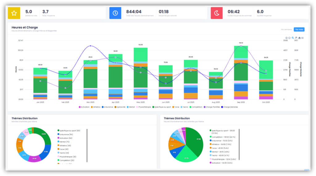
Performance
Tu trouveras ici un aperçu des horaires d’entraînement hebdomadaires et mensuels, y compris les Foster Loads prévus et enregistrés. Tu recevras également une évaluation détaillée des thèmes abordés pendant l’entraînement, soit par nombre, soit par heures.
Toutes les activités auxquelles l’athlète a participé sont répertoriées ci-dessous. Tu trouveras également ici un aperçu de toutes les évaluations, à condition que tu aies effectué des évaluations dans les activités.

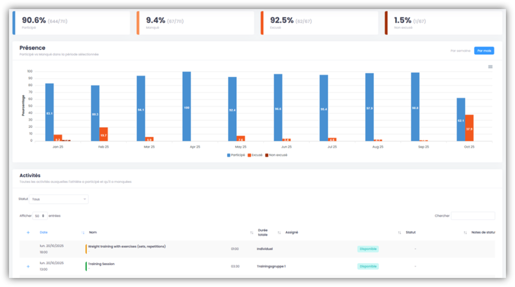
Présence
Tu as ici, entre autres, une évaluation plus précise des présences ainsi qu’une liste de toutes les activités auxquelles l’athlète a participé et auxquelles il a manqué.

Zones de pouls
Si l’athlète associe ses «données de pouls» à une activité effectuée, tu as ici différents indicateurs qui t’indiquent entre autres dans quelle zone de pouls l’athlète a effectué le plus d’heures d’entraînement. Tu as également un aperçu par semaine et par mois, y compris l’affichage TRIMP.

Athlètes (uniquement si un groupe a été sélectionné)
Tu as ici une liste des athlètes du groupe sélectionné avec un aperçu du nombre d’activités auxquelles ils ont participé et qu’ils ont manquées.